郵箱:support@zcecs.com
地址:北京市西城區(qū)南濱河路27號貴都國際中心A座1111室






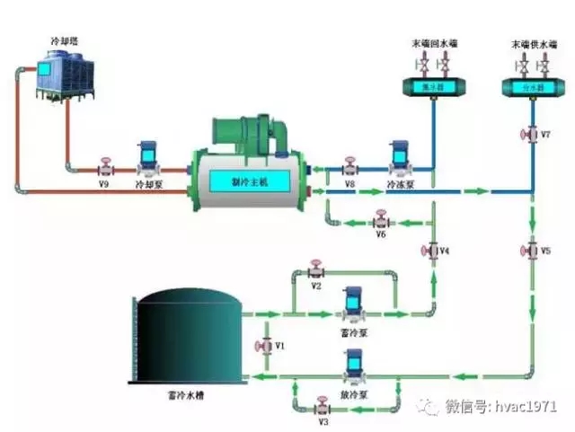
自然分層式儲水的優(yōu)勢與技術關鍵
一般來說,自然分層法儲水既無迷宮法容易產生用水死區(qū)導致蓄冷量減少的問題,也無隔板法機械活動機構的故障隱患,是最簡單、有效和經濟的儲水方法,如果設計合理,蓄冷效率可以達到85%~95%。
自然分層式儲水的技術關鍵在于散流器/布水器,將水平穩(wěn)地引入罐中,依靠密度差而不是慣性力產生一個沿罐底或罐頂水平分布的重力流,形成一個使冷熱水混合作用盡量小、厚度盡量薄的斜溫層,要求通過散流器的進出口水流流速合理,以免造成斜溫層的擾動破壞。
最適合自然分層的蓄水罐的形狀為直立的平底圓柱體。與立方體或長方體蓄水罐相比,圓柱體在同樣的容量下,蓄冷罐的面積容量比最低,熱損失就越小,單位冷量的基建投資就越低。

開式蓄冷罐的水質保障措施
開式蓄冷水罐雖然與大氣接觸,但只通過一透氣口,與罐外空氣接觸面很小,冷水中的含氧量變化很小,加上水罐水體量相對于原空調系統的水量來講大得多,只要保證初始補水水質合格,以后的水質更容易保持;
即使擔心開式蓄冷水罐的水質保持問題,還可以采用氮氣密封系統,這種系統廣泛應用于石化行業(yè),用于隔離罐內物質免受大氣氧氣作用,而且普遍都是持壓罐體,所以應用在微正壓的蓄冷水罐是可行的。



